Como configurar alertas de estratégia via TradingView

logo
Última atualização em 2025-11-25 14:53:28
Share

Os alertas de TradingView são notificações imediatas acionadas quando o mercado atende a critérios personalizados por você. Este é um guia passo a passo para configurar alertas no TradingView para que você receba notificações no site e no aplicativo Bybit em tempo real.
 

Notas:
Você deve atualizar para o Tradingview Essential para ter acesso a esse recurso.

Por favor, NÃO compartilhe o URL do seu webhook com outras pessoas, pois isso pode permitir que você receba mensagens falsas/fraude.
— Todos os Alertas de Trading View recebidos são enviados apenas de acordo com as configurações feitas pelo usuário e não são relacionados à plataforma Bybit.

1º passo: Obtenha o URL do seu webhook Bybit de duas maneiras:

  1. Através do Alerta de TradingView, no canto superior direito do gráfico

  • Clique em Alerta de TradingView no canto superior direito do gráfico.
     

image.png
 

  • Uma janela de Alertas de TradingView irá abrir. Clique em Defina o alerta de TradingView e selecione Copiar URL para copiar o link do webhook Bybit.

image.png

 

  1. Através do Alerta de TradingView em Conta e Segurança

 

  • Selecione Copiar URL para copiar o link do webhook Bybit.

  • Clique no ícone de perfil no lado direito da barra de navegação e, em seguida, clique em Conta e segurança para acessar a página Conta e segurança. Em seguida, selecione Alerta de TradingView.

 

image.png
 

Dica: Copie e cole este nosso template — exchange={{exchange}}, ticker={{ticker}}, price:{{close}}, [Sua mensagem opcional aqui] — na caixa de mensagem de alerta para receber os alertas de TradingView imediatamente. Caso contrário, seus alertas de TradingView podem ser enviados para aba Desconhecida.

 

image.png

 

Aba outra: Se você estiver analisando os gráficos (plotting, em inglês) de outras corretoras, seus alertas podem ser enviados para a aba Outra, que exibirá os alertas de estratégia de outras corretoras.

 

Aba desconhecida : Se você não inserir exchange={{exchange}} na caixa de mensagem, um alerta poderá ser enviado para a aba Desconhecida.

 

2º passo: Defina os alertas de preço, indicadores e gráficos personalizados em TradingView através do link do webhook Bybit.

  1. Alerta de preço

  • Clique em Alerta na barra de navegação.

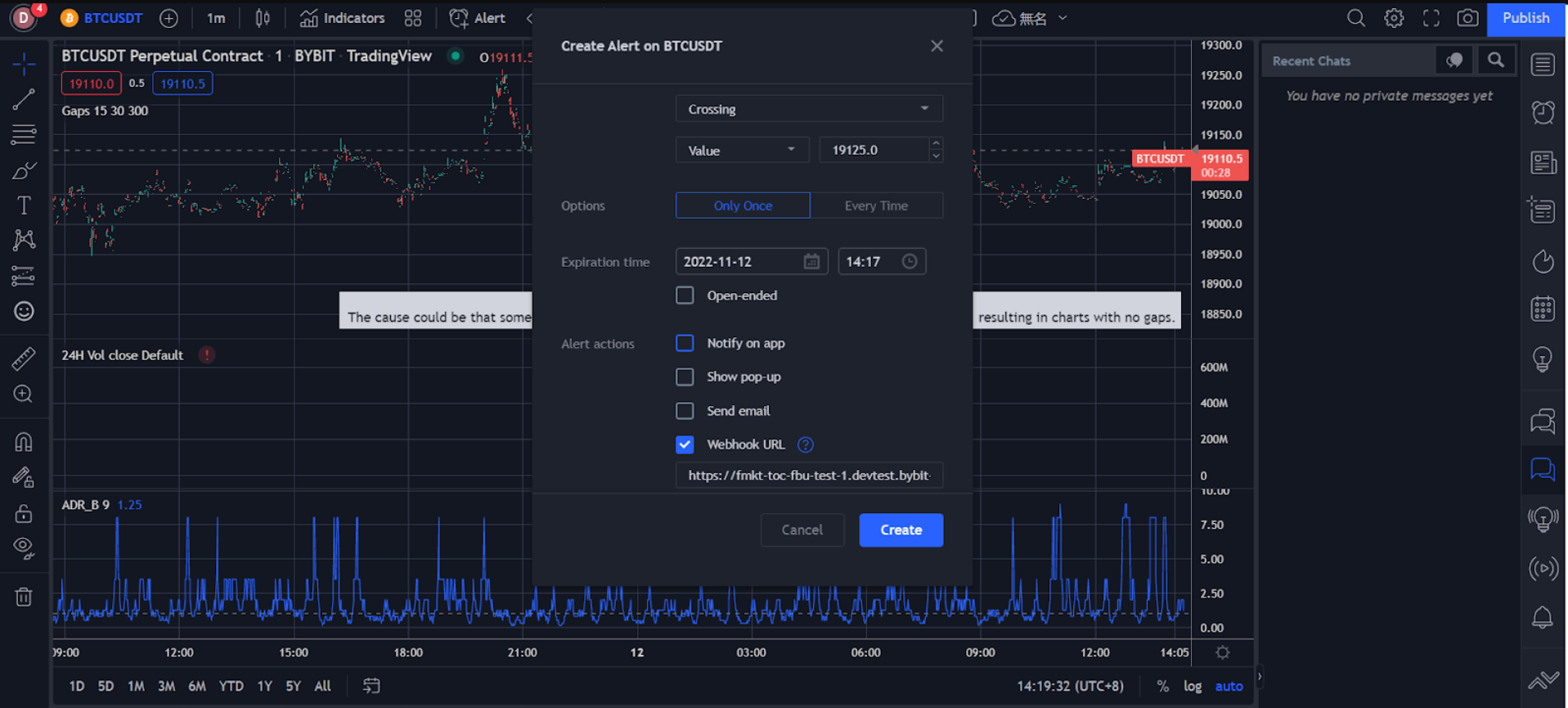
  • Defina suas preferências de alerta na janela Criar alerta, incluindo preço de disparo, frequência do disparo, data de vencimento, canal de notificação de alerta, mensagem e muito mais.

Confirme se todas as informações inseridas estão corretas e clique em Criar.

 

image.png

 

Seu alerta de preço foi criado com sucesso. 

Você pode visualizar seu histórico de alertas em Alertas, no lado direito da página de TradingView. Para editar parâmetros ou excluir um alerta, clique nas configurações ou remova o ícone na barra de alerta correspondente para processar.
 

image.png

 

  1. Alertas de indicadores

  • Clique no ícone de três pontos à direita na coluna de indicadores e selecione Adicionar indicador/estratégia.

  • Clique em Indicadores na barra de navegação.

image.png

 

  • Defina suas preferências de alertas na janela Criar alerta, incluindo método de disparo, data de vencimento, canal de notificação de alerta, mensagem e muito mais.

 

image.png

 

  • Confirme se todas as informações inseridas estão corretas e clique em Criar.

Você pode visualizar seu histórico de alertas em Alertas, no lado direito da página de TradingView. Para editar parâmetros ou excluir um alerta, clique nas configurações ou remova o ícone na barra de alerta correspondente para processar.

Seu alerta de indicador foi criado com sucesso. 
 

image.png

 

  1. Alertas de gráficos personalizados

 

  • Selecione o ícone da linha de tendência à esquerda para desenhar linhas de tendência, canais e muito mais.

 

image.png

 

  • Clique com o botão direito do mouse na linha de tendência desenhada ou no canal e, em seguida, clique em Adicionar alerta na linha estendida.

     

image.png
 

  • Defina suas preferências de alertas na janela Criar alerta, incluindo método de disparo, data de vencimento, canal de notificação de alerta, mensagem e muito mais.
     

image.png

 

  • Confirme se todas as informações inseridas estão corretas e clique em Criar.

 

Seu alerta de gráficos personalizados foi criado com sucesso. 

Você pode visualizar seu histórico de alertas em Alertas, no lado direito da página de TradingView. Para editar parâmetros ou excluir um alerta, clique nas configurações ou remova o ícone na barra de alerta correspondente para processar.

 

image.png
 

Esses alertas serão enviados para sua conta Bybit, onde você os receberá de forma instantânea ao fazer trading no site ou no aplicativo Bybit.

Computador: Você pode visualizar as informações do alerta em Alerta de TradingView (em Anúncios) no canto inferior direito da página de trading Bybit.
 

image.png


Aplicativo Bybit: Você receberá notificações no celular assim que os Alertas definidos no TradingView forem acionados.
 

image.png


Assim que os alertas forem definidos, você os receberá no aplicativo e no computador em tempo real.

Foi útil?